一、发展背景
我国95%以上为高能耗建筑,是发达国家的3倍,空调系统能耗*大,约占建筑总能耗的40%左右。主要是存在空调使用温度和使用时间不可控、管理人员对楼宇能耗现状不了解、能耗管理人员投入大、设备管理困难、无量化概念等问题造成空调高能耗运行的情况。
我们国家倡导环保节能,而且给空调的设置温度出台过建议温度(夏天制冷26度以上,冬天制热20度以下),然而在我们实际使用中,大多数人往往只根据自己喜好或舒适度调整空调设置温度,这样我们空调会一直处于高强度、高能耗的工作状态,不仅严重浪费用电,也给空调本身带来很大的损耗。空调在夏天制冷模式下,设置温度每调高1℃,空调的总体能耗会降低6%。舒适的环境温度,使工作和学习效率提升20%-30%
由于管理不到位以及人们节能意识的淡薄等原因,往往会出现人走但没有及时关闭空调,导致空调一直持续工作,还需要为此安排专人巡查关闭空调。不仅严重浪费我们空调用电,还间接浪费人力物力。便捷高效的管理用电设备,提升设备使用寿命、减少巡检人员的工作负荷、降低企业运营成本,使管理效率提升30%。
二、系统设计标准
《公共建筑节能改造技术规范》(JGJ176-2009):4.7.2公共建筑的采暖通风空调及生活热水供应系统经节能改造,系统的能耗降低20%以上且静态投资回收期小于或等于5年时,或者静态投资回收期小于或等于3年时,易进行节能改造;6.1.6(强制性条款)公共建筑节能改造后,采暖空调系统应具备室温调控功能
《公共机构节能条例》(国务院令第531号):第十四条,公共机构应当实行能源消费计量制度,区分用能种类、用能系统实行能源消费分户、分类、分类计量,并对能源消耗状况进行实时监测,及时发现、纠正用能浪费现象。第三十条,公共机构应当严格执行国家有关空调室内温度控制的规定,充分利用自然通风,改进空调运行管理
《关于严格执行公共建筑空调温度控制标准的通知》(国办发【2007】42号):二,严格执行空调温度控制标准。所有公共建筑内的单位,包括国家机关、社会团体、企事业组织和个体工商户,除医院等特殊单位以及在生产工艺上对温度有特定要求并经批准的用户之外,夏季室内空调温度设置不得低于26摄氏度,冬季室内空调温度设置不得高于20摄氏度。一般情况下,空调运行期间禁止开窗
国务院办公厅关于严格执行公共建筑空调温度控制标准的通知【国办发[2007]42号】
关于印发《公共建筑室内温度控制管理办法》的通知【建科[2008]115号】
分体空调末端物联网智能控制节能监管系统,采用先进的智能感应及计量技术、物联网与互联网技术和数据库技术,实现空调的使用温度及使用时间的控制、分户、分区计量,统计和分析,找出浪费环节,优化节能监管策略,通过使用者的自主行为节能、计算机系统自动远程监测和实时管控、定额管理以及其他设定条件下的自动控制等节能手段,消除空调在使用中的能源浪费现象,有效地控制各项能源的合理使用,达成舒适节能之成效。
三、系统概述
分体空调智能控制系统,可以实现对建筑楼宇里面的壁挂式分体空调、单相柜机空调、三相柜机空调等机型实现智能化控制与智慧运维两大功能。
四、系统架构

五、解决方案
5.1实现功能
(1)室温监测与温度控制。
空调使用期间重点监控冬季空调运行温度过高和夏季空调运行温度过低现象。
联网型分体空调智能控制器实时监测室内温度与设定温度比较,冬季室内温度高于设定温度值或夏季室内温度低于设定温度值时,控制器会自动修正并自动设置设定的温度,使空调一直运行在设定区间内合理运行避免空调浪费。
(2)远程控制。
从上位机系统可看到空调的使用情况,开机数量和关机数量,管理人员可以远程的控制空调,远程开关机、调整设定温度、模式等操作。
(3)定时管理。
空调使用季节,重点监控班外(非工作)时间空调无人运行的浪费现象。
设置联网型分体空调智能控制器定时控制功能,自动定时识别空调运行状态并自动遥控关闭空调运行,防止下班后忘记关闭空调。可设定需要开机的时段、关机时段等控制策略。
(4)限温运行。
管理者可设定限制温度,当室温低于限温时,自动调节空调到限定温度运行,杜绝认为浪费。
5.2改造方案
该项目中的空调存在分体空调壁挂机、单相柜机、三相柜机、针对不同类别的空调采用不同的控制产品去控制。
壁挂机空调:
壁挂机采用插座式的控制器,把壁挂机原有的插座更换成智能插座。
安装方式:壁挂机空调为插座取电的,直接用插座式空调控制器替换原有的取电插座即可,接线方式为零线、火线、地线,与原有的插座供电是一致的。

三相柜机空调:
三相空调控制器,实现远程控制空调及空调的用电计量。
安装方式:将三相控制器用8-12位的塑料配电盒安装在三相断路器或插座附近,将三相断路器上出线端子的空调电源线拆下来,用4平方以上的电源线接入断路器的出线端子,将电源线按照固定的线序接入三相控制器的ABC三相的进线,再将空调的电源线按照拆下来的线序接入到控制器出线的ABC三相上。如果空调是插头取电的,将空调电源线中间截断即可,接线方式一样。
空调控制器的感温探头和红外探头都是外置的,控制器安装完成后将温度探头引至空调的内部的风扇位置在空调原有探头的安装位置处用扎带固定。 红外探头需要引至空调内部的红外接收探头位置。

六、设备介绍
6.1分体空调控制器(壁挂机)
(1)产品概述

插座式分体空调控制器采用先进的红外编码技术,内置多种节能控制算法,自动感知周围环境温度,自动调节分体空调运行,保持室内温度舒适的同时实现节能和空调的保护。
产品集成了电参数计量和存储、空调运行状态监测、环境温度实时采集等功能,并实现参数远程读取,实现管理者对空调的实时监控。
(2)产品功能
电力参数测量:通过外置互感器,实现电压、电力、功率等参数的测量及电量计量。
远程控制:可以远程控制空调开关机、调温、模式等。
限温功能:可实时监测室内环境温度,管理者可设定限制温度,当室温低于限温时,自动调节空调到限定温度运行,杜绝人为浪费。
压缩机保护:管理者可设定压缩机连续运行*大时长,当检测到压缩机连续运行时间大于此时长,自动关闭空调以保护压缩机。
定时调温:管理者每天可设定六组定时调温时间,自动调节温度到节能温度。
安装方便:空调插座式安装。
6.2分体空调控制器(三相柜机):
(1)产品概述

(2)产品功能
电力参数测量:通过外置互感器,实现电压、电力、功率等参数的测量及电量计量。
远程控制:可以远程控制空调开关机、调温、模式等。
限温功能:可实时监测室内环境温度,管理者可设定限制温度,当室温低于限温时,自动调节空调到限定温度运行,杜绝人为浪费。
压缩机保护:管理者可设定压缩机连续运行*大时长,当检测到压缩机连续运行时间大于此时长,自动关闭空调以保护压缩机。
定时调温:管理者每天可设定六组定时调温时间,自动调节温度到节能温度。
安装方便:空调嵌入式安装。
七、软件介绍
7.1分体空调控制系统
(1)软件概述
用户通过分析分体空调控制系统末端负荷变化与不同房间、不同方位、不同时间、不同天气的相关性规律,制订舒适节能的更优的调控方案,优化空调系统的运行参数实现空调的系统节能,有效提高建筑能效及空调管理效率。
(2)空调软件功能介绍
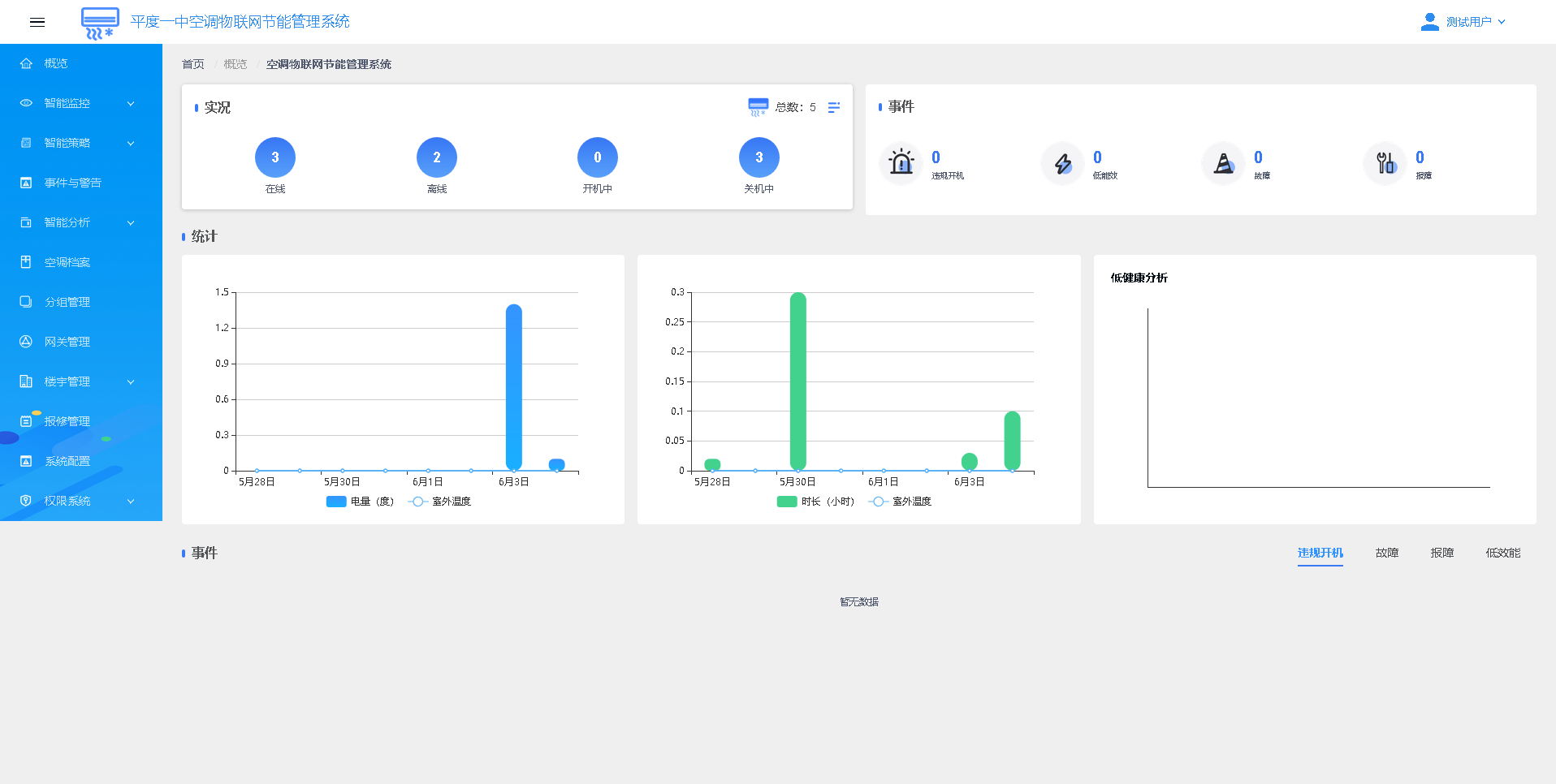
实况概览:实时显示当前所有空调汇总数据的显示,包括总数、控制模块在线与离线的总数、正处于开机状态的空调数,以及关机状态的空调数,违规开机、低功效、故障、报障的当前提醒汇总;

能耗汇总统计:日电量分析面版,显示一周内每天使用电量与室温的对比分析。开机时长分析,显示一周内每天使用时长与室温的对比分析

智能监控:提供全校、楼宇、楼层、房间的实时空调使用情况的汇总简报。具体包括每一个片区空调开机数量、关机数量、控制终端在线数量、离线数量、故障、违规开机、低效能等数据的汇总

空调控制:可以远程对空调下发开机、关机、设置目标温度、设置空调运行模式、设置控制器运行模式、设置限温运行、设置定时开机、设置定时关机、设置超时保护、时段禁用等远程控制操作

智能策略设定:代替人工的管理,通过系统自动执行管理要求,实现节能是本项目的核心。具备规则命令、重复设置选项、规则优先级、规则有效期等设定
事件与告警; 系统会实时对所有空调进行运行监控,对运行数据进行分析。并对分析结果以及异常情况进行预警与提醒,这些信息统称为事件。事件信息会根据权限配置自动向管理用户的微信小程序推送消息。包含:违规使用、故障告警等,系统记录事件产生时间,对应的空调编号

智能分析:智能分析提供数据报表给管理人员,管理人员可以直观了解全校所有空调的运行状态、异常情况等信息。包含:空调健康分析、使用时长分析、节能分析、电量分析。

空调档案信息:包括空调的编号、型号、功率、品牌等,以及安装在空调上的控制器编号、版本、关联的无线网关等。

设备维护:维护联网设备与建筑物和被监测设备的逻辑关系,方便故障定位与设备维护;

权限系统管理:包含用户管理、角色管理

