v项目概况
绍兴科创大厦项目分A、B项目,总建筑面积约75842平方米,由高109.4米21层的点式办公楼和高80.4米17层的板式办公楼组成。
绍兴科技城,是绍兴科创大走廊“一核引领、七平台联动、多点支撑”的全市域创新格局中的核心,是全面落实长三角一体化发展、杭绍甬一体化发展等战略部署的重要抓手和平台。按照“一园一湖一基地”功能结构布局,以高铁站前区块、环湖核心区块、湖东发展区块为中心,打造具有绍兴特色、协同开放的科技创新策源地、科技企业孵化器、高端人才集聚区、人工智能试验场。
绍兴镜湖科创大厦项目作为绍兴科创大走廊、镜湖科技城的重点功能性配套项目,在建设过程中紧紧围绕科创产业发展的需求,紧跟科创产业发展方向,结合区域产业特色,同步启动招商引资(智)工作。
今后,将通过搭建专业的公共技术平台,提供“增值式”服务的营商环境吸引更多优质科创企业入驻,为科技创新类企业带来积极的群聚效应,建造科创多元化商务新地标,助力入驻企业的良好发展。
v德易安智慧建筑监控系统解决方案
近日,绍兴镜湖科技城(一期)的核心载体与标志性建筑——科创大厦,全面完成了其高标准智慧建筑神经系统的部署与联调。一套集建筑设备监控系统、建筑能耗监测系统与智能照明控制系统于一体的综合性智能解决方案正式投入运行,标志着这座未来创新策源地不仅拥有现代化的物理空间,更具备了数字化、绿色化的“智慧内核”,为入驻的高新科技企业与研发机构提供高效、舒适、可持续的卓越运营环境。
? 一体管控,建筑设备监控系统构筑安全高效基石
作为大厦的“中枢神经”,BAS系统实现了对空调通风、冷热源、给排水、变配电等关键机电设备的全天候、全景式集中监控与自动化管理。
智能环控,舒适随心:系统通过遍布各楼层的传感器网络,实时感知温度、湿度、空气质量等环境参数,并自动调节空调新风机组,确保大楼内办公区时刻处于健康舒适状态。
精准运维,保障有力:系统对设备运行状态进行不间断监测与逻辑分析,实现从“故障后维修”到“预警式维护”的跨越。一旦发现异常数据,立即精准定位并告警,极大提升了设施可靠性,保障了企业研发与运营的连续性。
冷热源系统是整个空调系统的核心,系统监控对象:冷水机组、冷冻水泵、冷却水泵、冷却水塔、补水泵、膨胀水箱等及相关温度、压力、流量参数。
空调系统作为环境控制的重要组成部分,每台机组可由独立控制器实现自动控制,使楼内的房间及公共区域的温度保持在要求的范围内,同时达到管理方便、节省能源、延长设备使用寿命的目的。
新风系统作为环境控制的重要组成部分,每台机组可由独立控制器实现自动控制,使楼内的房间及公共区域的温度保持在要求的范围内,同时达到管理方便、节省能源、延长设备使用寿命的目的。
纳入楼宇自控系统的风机可用控制器实现对送/排风机的统一监视,在楼宇自动控制模式下,监视每台风机。根据其功能要求纳入消防系统的风机则只需要进行监视。
可用控制器实现自动控制,给排水系统包括生活给水系统和污水排水系统,包括生活水箱、生活水泵、集水池、污水潜水泵、消防水池、消防水泵等。本系统对水箱、集水池等液位进行监控,检测其是否处于合理的位置。对于生活水泵系统来说,给水系统电控柜已经设置自己的本地控制系统,需要监测状态和远程控制。排污系统中,排污泵已经做好本地联锁自控系统,需要监测水泵的运行状态和控制。

? 精细度量,建筑能耗监测系统(EMS)驱动绿色节能实践
积极响应“双碳”目标,科创大厦部署的能源管理系统为建筑装上了“能源智慧眼”,致力于实现能耗的可视、可析、可优。
全景洞察,分项计量:系统对电、水、冷热量等能源消耗进行分层、分区、分户的精确计量与实时采集,数据全景可视化。管理者可清晰掌控大厦整体乃至任一独立单元的用能明细。
数据赋能,科学降碳:通过对海量用能数据的深度挖掘与对比分析,系统能精准识别能耗漏洞、评估节能效果、预测用能趋势,为制定科学节能策略、参与需求侧响应、持续降低运营成本与碳排放提供坚实数据支撑。
1. 首页预览
虚拟数据中心组态画面或加载数据中心地图GIS信息显示,实时显示总能耗,各分类能耗、碳排放量,标准煤数据以及同比环比数据,数据中心所在地天气情况以及其他重要数据信息。
2. 设备监控
设备监控包含电表监控、水表监控等。
3. 能耗分析
建筑和能耗类型对各建筑物电能或各分项用电(其中包括水、柴油、汽油、碳排放)进行数据分析作出柱形图、饼状图、曲线图、条形图。查询日期可精确到日、周、月、年或自定义。
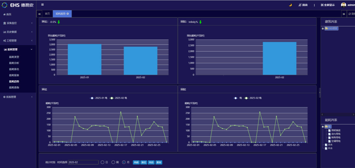
4. 能耗趋势分析
通过选择建筑和能耗类型对各建筑物电能或各分项用电(其中包括水、柴油、汽油、碳排放)进行数据汇总,作出上期总值、本期总值、变化率和变化曲线,以及能耗同比分析或环比分析。查询日期可精确到日、周、月、年或自定义。实时了解和掌握建筑任意时间或时间段的耗能情况。
5. 能耗指标分析
通过选择建筑和能耗类型对各建筑物电能或各分项用电(其中包括水、柴油、汽油、碳排放)进行数据分析,作出实际值和指标值的分析曲线。查询日期可精确到日、周、月、年或自定义。实时了解和掌握建筑任意时间或时间段的耗能情况,并做出指标分析。
6. 设备能耗分析
通过选择建筑和能耗类型及用能设备对各分项能耗进行数据分析,作出曲线图、条形图进行对比分析。在右侧栏中选择建筑和能耗类型,时间栏中选择时间(日、周、月)查询建筑能耗的排名。
7. 统计报表
选择建筑和能耗类型,时间栏中选择时间(日、周、月)查询建筑的能耗报表。
8. 能耗类型管理
设定能耗类型(水量、电量、柴油、汽油、碳排放、照明等)。
? 光随人动,智能照明控制系统营造智慧光影空间
大厦照明全面升级为智能光环境管理系统,融合自动感应、场景预设与集中管理,实现了功能与美感的统一。
按需照明,绿色低碳:在公共区域、车库及走廊,系统通过光照度传感器与动静探测,实现“人近灯亮、人走灯暗、自然光补足”的节能效果。办公及会议区可一键切换多种专业照明场景,提升工作效率与舒适度。
智慧联动,管理革新:系统不仅独立运行,更能与BAS、安防及消防系统智能联动。在安保布防或火警状态下,可自动执行特定照明预案。物业通过统一平台即可实现全楼照明的远程调度与状态监控,运维效率大幅提升。
实时监测每栋建筑每层楼每个房间照明的实时状态,可以开关控制。可通过监控中心的软件界面开关远程的单个或多个照明回路;系统按照设定的时间程序,设定时间方案,实现自动开灯/关灯、定时、延时等多种时间逻辑,时间内程序,可根据用户需要任意修改。
远程控制灯具,实现光照度、人体感应等,实现不同场景的功能要求;实时动态显示照明状态,精准显示,准确控制,实现多种显示统计显示。
融合共生,塑造智慧建筑新范式
本解决方案的核心亮点在于三大系统并非孤立运行,而是基于统一的物联网平台实现了深度集成与数据互通。BAS的运行状态数据可供能源管理分析能效,照明系统的数据可协同BAS优化区域空调启停系统间智慧联动,形成了“感知-分析-执行-优化”的闭环,使建筑整体能效、管理效率与用户体验跃升至全新水平。
绍兴镜湖科技城科创大厦通过构建“监控-能耗-照明”三位一体的智慧解决方案,生动诠释了现代建筑如何借助科技赋能,实现从“能耗单元”向“智慧生命体”的转变。它不仅为入驻企业提供了顶尖的硬件支撑与数字化服务,更以自身为示范,彰显了镜湖科技城在推动城市绿色发展、引领产业智能升级方面的雄心与实力。这座屹立于镜湖之滨的科创地标,正以其跳动的“智慧之心”,持续吸引创新要素集聚,为绍兴融入长三角科创版图注入强劲的智能动力与绿色能量。